Aggregate CCE Logs with Fluent Bit & Grafana Loki
This blueprint explains how to collect and centralize logs from Cloud Container Engine (CCE) workloads using Fluent Bit and Grafana Loki. It covers the end-to-end setup for forwarding logs from CCE nodes and containers to a centralized Loki instance, enabling efficient querying, visualization, and troubleshooting through Grafana dashboards. The goal is to provide a consistent and scalable logging approach for Kubernetes environments running on Open Telekom Cloud.
Fluent Bit is a lightweight, high-performance log and metrics processor designed for cloud and containerized environments. It collects data from various sources, processes and filters it, and then forwards it to multiple destinations such as Loki, Elasticsearch, or cloud logging services. Built with minimal resource consumption in mind, Fluent Bit integrates seamlessly with Kubernetes through DaemonSets, making it an efficient choice for aggregating logs from all nodes and containers in a cluster.
Installing Grafana Loki
If you don’t already have a Grafana Loki instance running, you can set it up first before proceeding with log aggregation. The installation process is covered in detail in the companion blueprint Deploy Grafana Loki on CCE, which explains how to deploy Loki in microservices mode on Cloud Container Engine (CCE) with Open Telekom Cloud Object Storage (OBS) as the backend. Once Loki is up and running, you can continue here to install and configure Fluent-Bit and start collecting and centralizing logs from your CCE workloads.
Installing Fluent Bit as Log Forwarder
Fluent Bit, as already mentioned, acts as the central log collector in the cluster, running as a DaemonSet, collecting logs from every node and container in the CCE cluster, parsing and enriching them with Kubernetes metadata, and finally forwarding them to Grafana Loki.
Create a values file called values-fluentbit.yaml:
elasticsearch:
enabled: false
opensearch:
enabled: false
kind: DaemonSet
config:
service: |
[SERVICE]
Daemon Off
Flush 1
Log_Level info
Parsers_File /fluent-bit/etc/parsers.conf
Parsers_File /fluent-bit/etc/conf/custom_parsers.conf
HTTP_Server On
HTTP_Listen 0.0.0.0
HTTP_Port 2020
Health_Check On
inputs: |
[INPUT]
Name tail
Path /var/log/containers/*.log
Exclude_Path /var/log/containers/*fluent-bit*.log
multiline.parser docker, cri
Tag kube.*
Mem_Buf_Limit 50MB
Skip_Long_Lines On
Refresh_Interval 10
filters: |
[FILTER]
Name kubernetes
Match kube.*
Kube_URL https://kubernetes.default.svc:443
Kube_CA_File /var/run/secrets/kubernetes.io/serviceaccount/ca.crt
Kube_Token_File /var/run/secrets/kubernetes.io/serviceaccount/token
Kube_Tag_Prefix kube.var.log.containers.
Merge_Log On
Keep_Log On
K8S-Logging.Parser On
K8S-Logging.Exclude On
Labels Off
Annotations Off
[FILTER]
Name modify
Match kube.*
Remove stream
Remove time
Remove kubernetes.container_hash
Remove kubernetes.pod_id
outputs: |
[OUTPUT]
Name loki
Match kube.*
Host loki-gateway.monitoring.svc.cluster.local
Port 80
uri /loki/api/v1/push
labels job=fluent-bit, namespace=$kubernetes['namespace_name'], pod=$kubernetes['pod_name'], container=$kubernetes['container_name']
remove_keys kubernetes,host,container_id,_p
line_format key_value
drop_single_key raw
auto_kubernetes_labels off
customParsers: |
[PARSER]
Name docker_no_time
Format json
Time_Keep Off
Time_Key time
Time_Format %Y-%m-%dT%H:%M:%S.%L
resources:
requests:
cpu: 100m
memory: 128Mi
limits:
cpu: 500m
memory: 256Mi
tolerations:
- operator: Exists
effect: NoSchedule
- operator: Exists
effect: NoExecute
securityContext:
runAsNonRoot: true
runAsUser: 1000
readOnlyRootFilesystem: true
allowPrivilegeEscalation: false
capabilities:
drop:
- ALL
serviceMonitor:
enabled: false
hostNetwork: false
dnsPolicy: ClusterFirst
and deploy via Helm:
helm repo add fluent https://fluent.github.io/helm-charts
helm repo update
helm upgrade --install fluent-bit fluent/fluent-bit \
-f values-fluentbit.yaml \
--namespace monitoring --create-namespace \
--reset-values
For detailed guidance on configuring the Kubernetes filter, refer to the Fluent Bit official documentation.
Installing Grafana (Optional)
For verification, we’ll install Grafana with Helm and include a simple demo dashboard to confirm that logs are reaching Loki. This lightweight setup is only for validation and smoke testing. For most production clusters, the recommended approach is to deploy the kube-prometheus-stack bundle, which provides Grafana together with Prometheus, Alertmanager, and curated dashboards, offering tighter integration and easier ongoing operations.
Create a values file called values-grafana.yaml:
adminUser: admin
persistence:
enabled: true
size: 5Gi
accessModes:
- ReadWriteOnce
storageClassName: "csi-disk"
service:
enabled: true
type: ClusterIP
port: 80
resources:
requests:
cpu: 100m
memory: 256Mi
limits:
cpu: 500m
memory: 512Mi
datasources:
datasources.yaml:
apiVersion: 1
datasources:
- name: Loki
type: loki
access: proxy
url: http://loki-gateway.monitoring.svc.cluster.local
jsonData:
maxLines: 1000
derivedFields:
- datasourceUid: Loki
matcherRegex: "traceID=(\\w+)"
name: TraceID
url: "$${__value.raw}"
isDefault: true
editable: true
dashboardProviders:
dashboardproviders.yaml:
apiVersion: 1
providers:
- name: 'default'
orgId: 1
folder: ''
type: file
disableDeletion: false
editable: true
options:
path: /var/lib/grafana/dashboards/default
dashboards:
default:
loki-logs:
gnetId: 18494
revision: 1
datasource: Loki
grafana.ini:
server:
root_url: "%(protocol)s://%(domain)s:%(http_port)s/"
analytics:
check_for_updates: true
check_for_plugin_updates: true
log:
mode: console
paths:
data: /var/lib/grafana/
logs: /var/log/grafana
plugins: /var/lib/grafana/plugins
provisioning: /etc/grafana/provisioning
securityContext:
runAsNonRoot: true
runAsUser: 472
runAsGroup: 472
fsGroup: 472
allowPrivilegeEscalation: false
capabilities:
drop:
- ALL
serviceMonitor:
enabled: false
rbac:
create: true
pspEnabled: false
serviceAccount:
create: true
autoMount: true
and deploy via Helm:
helm repo add grafana https://grafana.github.io/helm-charts
helm repo update
helm upgrade --install grafana grafana/grafana \
-f values-grafana.yaml \
-n monitoring --create-namespace \
--set "adminPassword=$(openssl rand -base64 24)" \
--reset values
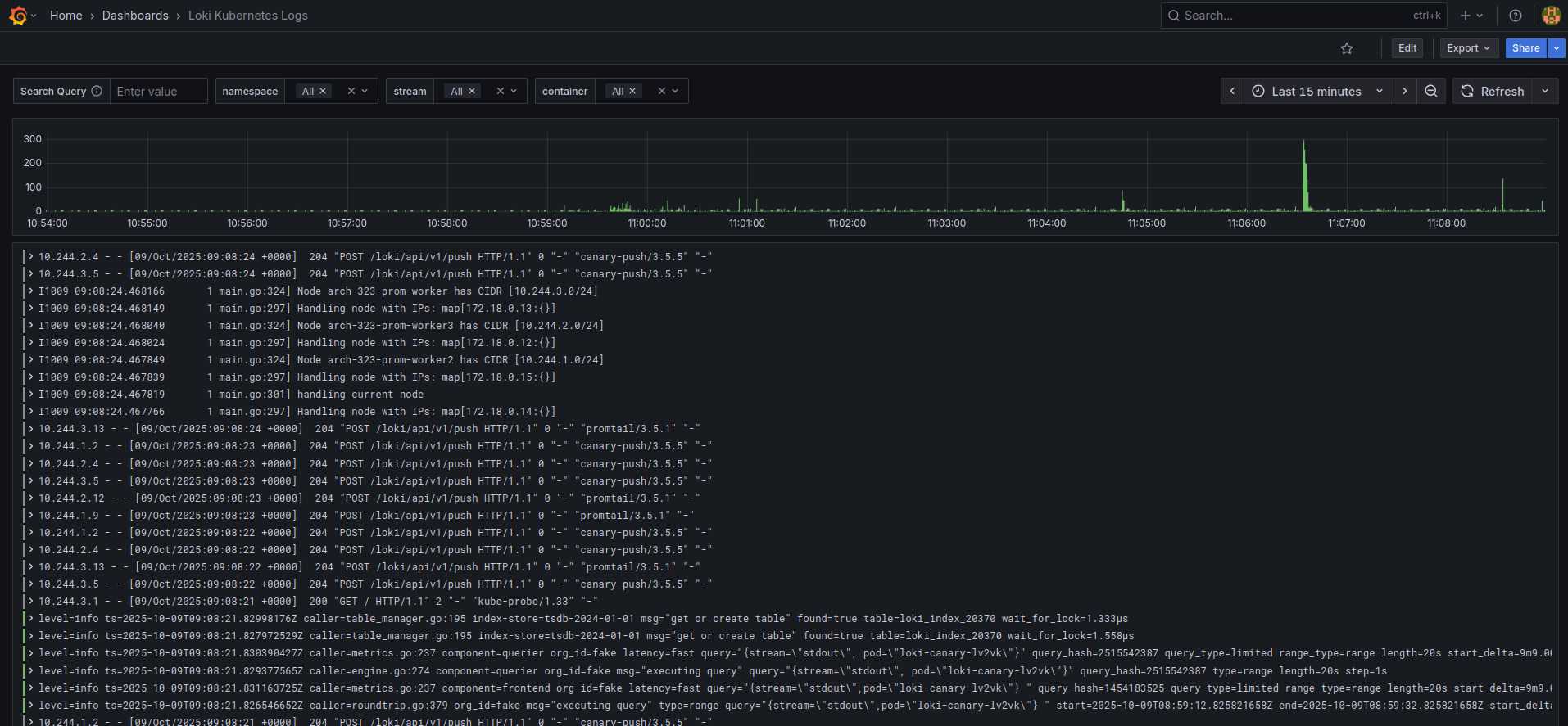
Go to Grafana -> Dashboards and click the dashboard we provisioned as bundle with the Helm Chart Loki Kubernetes Logs:

💡 The Grafana admin password can be found in grafana secret in monitoring namespace.
⚠️ This Grafana installation and the provided dashboard are intended for demonstration purposes only.